Гидравлические расчеты тепловых сетей для Windows
| Оценка: | 3.58/5 голосов - 12 |
| Лицензия: | Демо версия |
| Версия: | 1.3 | Сообщить о новой версии |
| Обновлено: | |
| ОС: | Windows 11, 10, 8.1, 8, 7, XP |
| Интерфейс: | Русский |
| Разработчик: | Гаязутдинов Ренат Харисович |
| Категория: | другое |
| Загрузок (сегодня/всего): | 1 / 2 826 | Статистика |
| Размер: | 14.93 Мб |
| СКАЧАТЬ | |
Программное обеспечение Гидравлические расчеты тепловых сетей (далее "программа ГРТС") — это программа, которая выполняет гидравлические расчеты одно- или двухтрубных теплосетей с тупиковой (не кольцевой) конфигурацией. Главной особенностью программы ГРТС является поддержка языка формул, который используется при расчете потерь напора в теплосети.
Язык формул позволяет:
- определить состав показателей расчета;
- определить формулы для расчета показателей.
Благодаря языку формул, пользователь может самостоятельно определить методику расчета, т. е. пользователь может сам определить степень сложности расчета.
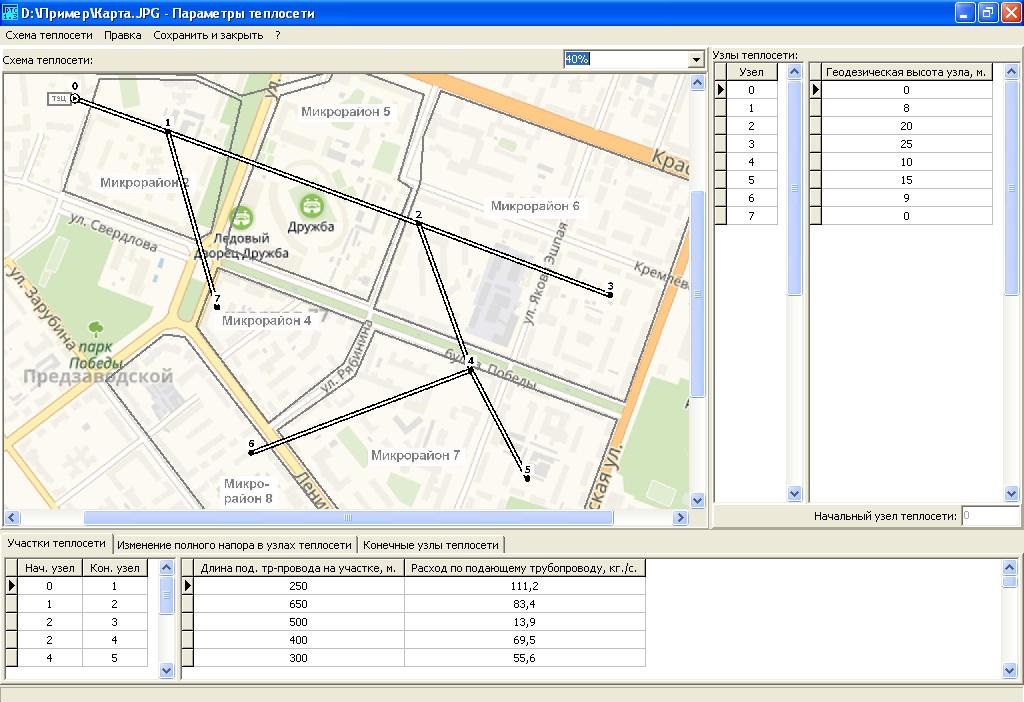
В программу необходимо ввести расходы воды и диаметры трубопроводов для каждого участка теплосети, напоры в произвольной точке теплосети. По введенным данным программа вычисляет напоры во всех точках теплосети.
После выполнения расчета программа ГРТС позволяет:
- рисовать схемы теплосети;
- определять диаметры трубопроводов по заданным расходам и напорам в конечных узлах теплосети;
- для каждого конечного узла теплосети можно указать разность между температурой воды в подающем трубопроводе и температурой воды в обратном трубопроводе;
- имеется улучшена справочная система.
- улучшена навигация по расчетной схеме теплосети (в предыдущей версии расчетная схема находится в форме "Параметры теплосети")
- исправлено значительное количество ошибок в программе
Программа печати конвертов и почтовых бланков 3.3
Программа печати конвертов и почтовых бланков - эта программа предназначена для печати...
Строительный калькулятор - программа расчета строительных материалов. Пригодится производственно-техническим службам строительных организаций...
Winplast - бесплатная программа, предназначенная для расчета металло-пластиковых окон, дверей...
Mikogo – легкое в применении бесплатное приложение для демонстрации экрана, веб-семинаров,...
VOVSOFT - VCF Editor — простой в использовании инструмент для редактирования и управления...
Аналитическое приложение для Microsoft Excel, которое позволяет существенно повысить...










