Appstat для Windows
| Оценка: | 3.56/5 голосов - 9 |
| Лицензия: | Бесплатная |
| Версия: | 1.0.2 | Сообщить о новой версии |
| Обновлено: | |
| ОС: | Windows 11, 10 |
| Интерфейс: | Английский |
| Разработчик: | Pragmar LLC |
| Категория: | Мониторинг |
| Загрузок (сегодня/всего): | 0 / 218 | Статистика |
| Размер: | 1.05 Мб |
| СКАЧАТЬ | |
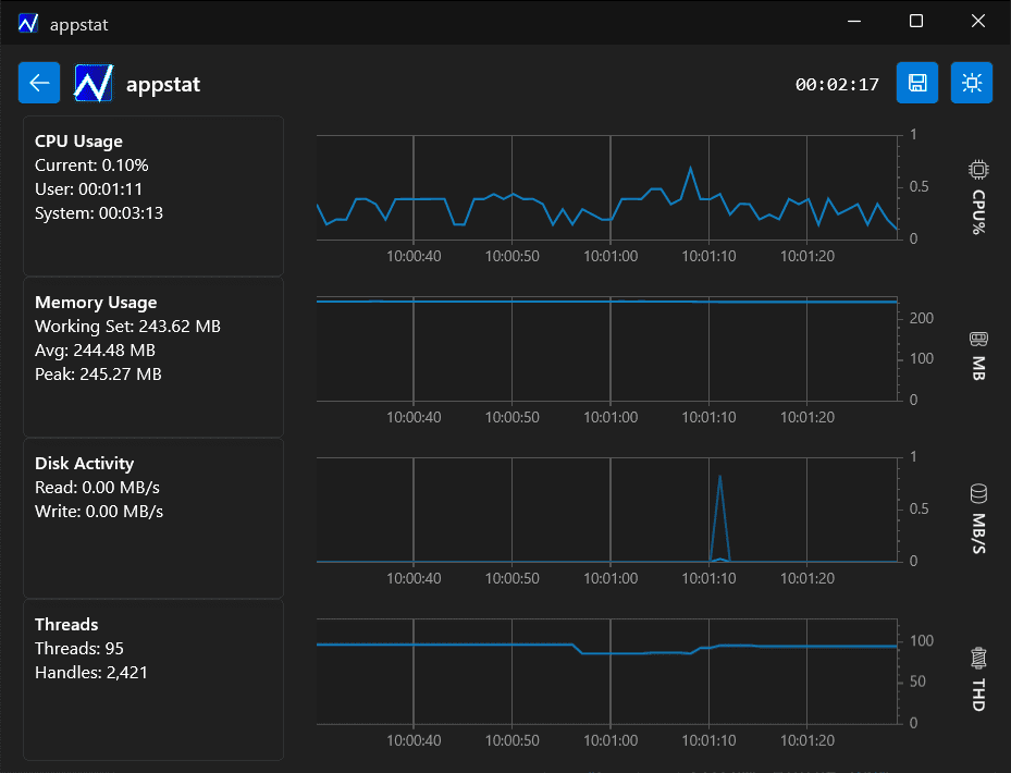
Appstat — инструмент для мониторинга в реальном времени того, как запущенные процессы используют ресурсы компьютера. Программа предоставляет подробные данные о загрузке процесса, памята и дисковой активности, которые потребляют различные приложения. Помогает определить нарушения в работе программ, например, утечку памяти или необъяснимые скачки в использовании ресурсов.
По результатам мониторинга выбранной программы Appstat дает возможность сгенерировать отчет в формате .CSV, чтобы провести более детальный анализ.
Основные возможности Appstat:
- Мониторинг использования ресурсов в режиме реального времени.
- Отображает данные о загрузке процессора, памяти, дисковой активности и выделенных потоках.
- Генерация отчетов в формате .CSV для последующего анализа.
- Легкое управление и доступность приложения для пользователей с разным уровнем технической подготовки.
- Возможность мониторинга одного или нескольких приложений одновременно.
- Минимальная нагрузка на систему при использовании приложения.
Незаменимое приложение для диагностики ПК с возможностью проведения тестирования...
MSI Afterburner 4.6.6 / 4.6.7 beta
Настоящая находка для истинного оверклокера, с помощью которой можно осуществлять разгон...
Бесплатная утилита для мониторинга параметров работы различных компонентов ПК, как...
SpeedFan - бесплатный и удобный в использовании инструмент для контроля за температурой и...
Speccy - небольшая бесплатная программа, позволяющая узнать массу полезной информации об...
Бесплатная, но очень мощная программа, разработанная для настройки и мониторинга...





