Network Olympus Monitoring для Windows
| Оценка: | 3.71/5 голосов - 7 |
| Лицензия: | Бесплатная |
| Версия: | 1.8 | Сообщить о новой версии |
| Обновлено: | |
| ОС: | Windows 10, 8.1, 8, 7, XP |
| Интерфейс: | Английский |
| Разработчик: | Network Olympus Monitoring |
| Категория: | Мониторинг |
| Загрузок (сегодня/всего): | 1 / 2 494 | Статистика |
| Размер: | 104.07 Мб |
| СКАЧАТЬ | |
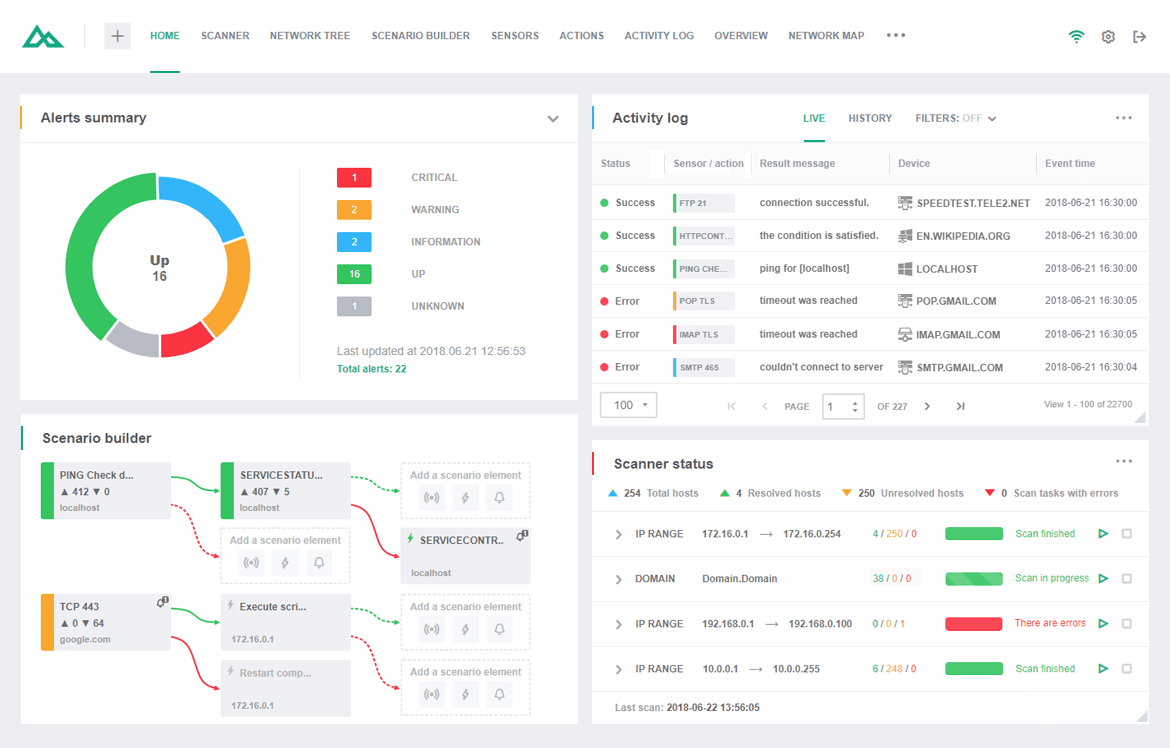
Network Olympus Monitoring - готовое решение для сетевого мониторинга и глубокого анализа систем, которое позволяет получить одновременный доступ ко всем устройствам и проанализировать вашу сеть в режиме реального времени.
Приложение работает через протокол WMI, и не требует установки агентов для наблюдения за серверами. Все сколь-нибудь значимые параметры (пропускную способность, доступность, производительность и интенсивность сетевого трафика), записываются и сравниваются с целевыми значениями. Если по каким-либо причинам любой из указанных параметров отклонится от заданных значений, Network Olympus попытается автоматически исправить это положение при помощи запуска скрипта или приложения, перезапуска службы или перезагрузки затронутого сервера.
Это очень гибкий и многофункциональный инструмент, способный решать по-настоящему сложные задачи мониторинга устройств. Конструктор сценариев позволит вам уйти от выполнения элементарных проверок, которые не учитывают определенные аспекты работы устройства. С его помощью вы можете организовать гибкие схемы мониторинга для того, чтобы точно определить проблему или неисправность, а также автоматизировать процесс их устранения.
Приложение непрерывно собирает и записывает в журналы информацию о вашей сети, следит за ее производительностью, проверяет доступность служб и наблюдает за состоянием трафика. Сетевые администраторы могут получить доступ к журналам проверок или просмотреть статистические данные о производительности и времени работы сети и любых ее компонентов.
InSSIDer - полезное приложение, благодаря которому можно легко выбрать лучшую из доступных Wi-Fi...
WifiInfoView - небольшая бесплатная утилита, которая сканирует ближайшие беспроводные сети, и...
Wireshark - утилита для детального анализа сетевых пакетов локальных сетей в реальном времени,...
Небольшая, бесплатная и простая в использовании десктопная программа, которая...
Wireless Network Watcher - бесплатная портативная (не требующая инсталляции) утилита, которая...
PingPlotter - очень удобная бесплатная утилита для диагностики IP-сетей, сочетающая в себе...






